| Συνδεθείτε στην Υπηρεσία Νομοσκόπιο | | | | | Νέοι χρήστες | | Εάν είστε νέος χρήστης, θα πρέπει να δημιουργήσετε ένα ΔΩΡΕΑΝ λογαριασμό προκειμένου να φύγει το παράθυρο αυτό και να αποκτήσετε πλήρη πρόσβαση στην υπηρεσία Νομοσκόπιο. | | Δημιουργία νέου λογαριασμού | | |
Στόχος: Ο κύριος στόχος του σχεδιασμού των οδεύσεων διαφυγής σ' ένα κτίριο είναι η επίτευξη ασφαλούς εκκένωσης όλων των ενοίκων, σε περίπτωση πυρκαγιάς. Οι οδεύσεις διαφυγής πρέπει να παραμένουν ασφαλείς και αποτελεσματικές για τη χρονική διάρκεια που χρειάζονται και να είναι σαφώς αντιληπτές και προσπελάσιμες απ' όλους τους χρήστες. Η χρήση του κτιρίου και οι ανάγκες των ενοίκων καθορίζουν τον τρόπο σχεδιασμού, την διαστασιολόγηση, καθώς και τη θέση των οδεύσεων.
2.1. Μετρικά στοιχεία.
2.1.1. Η παροχή της όδευσης διαφυγής καθορίζεται με βάση την ειδική χρήση του κτιρίου και υπολογίζεται για κάθε όροφο ανάλογα με το θεωρητικό πληθυσμό του.
Ο όροφος με το μεγαλύτερο αριθμό ενοίκων (πληθυσμό) καθορίζει την παροχή της κατακόρυφης όδευσης διαφυγής (κλιμακοστασίου).
Σε περίπτωση κτιρίων με περισσότερους των 6 ορόφων (συμπεριλαμβανομένου και του ισογείου) η παροχή της κατακόρυφης όδευσης διαφυγής-κλιμακοστασίου ισούται με το άθροισμα των παροχών δύο διαδοχικών ορόφων.
Το πλάτος των τελικών εξόδων στον όροφο ή το επίπεδο εκκένωσης πρέπει να επαρκεί για το άθροισμα των παροχών α + β + γ όπου:
α: παροχή κλιμακοστασίων και ραμπών από υπερκείμενους ορόφους ή επίπεδα.
β: παροχή κλιμακοστασίων και ραμπών από υποκείμενους ορόφους ή επίπεδα.
γ: παροχή από τον ίδιο όροφο ή επίπεδο εκκένωσης.
ΣΗΜΕΙΩΣΗ: Στο πρώτο εδάφιο η λέξη διασφάλιση αντικαταστάθηκε με τη λέξη επίτευξη, με την παράγραφο 1 της υπουργικής απόφασης 58185/2474/1991 (ΦΕΚ 360/Β/1991). Το τελευταίο εδάφιο της παραγράφου 2.1.1 τίθεται όπως αντικαταστάθηκε με την παράγραφο Γ της υπουργικής απόφασης 81813/5428/1993 (ΦΕΚ 647/Β/1993).
|
2.1.2. Πλάτος και ύψος: ως πλάτος της όδευσης διαφυγής ορίζεται το ελεύθερο πλάτος στο στενότερο σημείο και μέχρι ύψους 2.00 m. Η μονάδα πλάτους της όδευσης διαφυγής ορίζεται σε 0.60 m. Το ελάχιστο πλάτος οποιασδήποτε όδευσης διαφυγής δεν επιτρέπεται να είναι μικρότερο από 0.70 m.
Το πλάτος της όδευσης διαφυγής δεν επιτρέπεται να μειώνεται, σε καμία περίπτωση, στην πορεία προς την τελική έξοδο.
Το απαιτούμενο πλάτος της όδευσης διαφυγής, για όλα τα στάδια, προσδιορίζεται σε συνάρτηση με τον αριθμό των ενοίκων, ανάλογα με την ειδική χρήση του κτιρίου (ειδικές διατάξεις) και εκφράζεται σε ακέραιες μονάδες πλάτους (0.60 m). Όταν απαιτείται από τον υπολογισμό, προστίθεται μισή μονάδα πλάτους (0.30 m) και όχι κλάσματα. Ο περιορισμός αυτός δεν ισχύει για τον καθορισμό του ελαχίστου επιτρεπομένου πλάτους.
Το ελεύθερο ύψος των χώρων, όπου περνά όδευση διαφυγής, πρέπει να είναι τουλάχιστον 2.20 m, ενώ για τις σκάλες, δοκούς, ανώφλια θυρών μπορεί να είναι 2.00 m.
2.1.3. Υψομετρικές διαφορές δαπέδων: Περιοχές που παρουσιάζουν υψομετρικές διαφορές στο δάπεδο μέχρι 0.40 m, εξυπηρετούνται με σκαλοπάτια ή ράμπες και μπορεί να συμπεριληφθούν στις οριζόντιες οδεύσεις διαφυγής.

Σχήμα 2.1: Στάδια οδεύσεων διαφυγής.
2.2. Το πρώτο στάδιο της όδευσης διαφυγής (ΑΒΓ) ονομάζεται απροστάτευτη όδευση διαφυγής και αφορά στην πορεία από ένα τυχόν σημείο του κτιρίου μέχρι ένα χώρο ασφαλή ή σχετικά ασφαλή, που μπορεί να είναι:
α) μια τελική έξοδος προς υπαίθριο χώρο.
β) μια έξοδος κινδύνου ορόφου προς μία πυροπροστατευμένη όδευση διαφυγής.
γ) μια οριζόντια έξοδος.
ΣΗΜΕΙΩΣΗ: Η περίπτωση γ της παραγράφου 2.2 τίθεται όπως αντικαταστάθηκε με την παράγραφο Γ της υπουργικής απόφασης 81813/5428/1993 (ΦΕΚ 647/Β/1993).
|
2.2.1. Απόσταση διαφυγής - Διάταξη εξόδων.
Πραγματική απόσταση, απροστάτευτης όδευσης διαφυγής, λέγεται το μήκος της πραγματικής πορείας μη συμπεριλαμβανομένων των κινητών επίπλων, που πρέπει να διασχίσει το άτομο από τυχόν σημείο της κάτοψης του κτιρίου, μέχρι να φτάσει στην πιο κοντινή έξοδο κινδύνου, δηλαδή στην αρχή μιας πυροπροστατευμένης όδευσης διαφυγής (σχήμα 2.2)

Σχήμα 2.2: Η πραγματική απόσταση απροστάτευτης όδευσης διαφυγής.
Η πραγματική απόσταση, όπως και η άμεση απόσταση απροστάτευτης όδευσης, αναφέρονται συνήθως σε οριζόντια διαδρομή. Όταν όμως παρεμβάλλεται στην όδευση απροστάτευτο κλιμακοστάσιο, προστίθεται το ανάπτυγμα της σκάλας στη γραμμή ανάβασης, επαυξημένο κατά 50%. Τα μέγιστα, κατά περίπτωση, επιτρεπόμενα μήκη των παραπάνω αποστάσεων (πραγματικής-άμεσης) καθορίζονται από τις αντίστοιχες Ειδικές διατάξεις ανάλογα με τη χρήση του κτιρίου.
Αν ένα τμήμα (π.χ. ΒΓ σχήμα 2.1) αυτού του σταδίου ανήκει σε κοινόχρηστο διάδρομο μερικά πυροπροστατευμένο (με δείκτη πυραντίστασης τουλάχιστον 30 λεπτών), στον υπολογισμό της πραγματικής απόστασης αυτό το τμήμα λαμβάνεται ίσο με το μισό του πραγματικού του μήκους, αν δεν καθορίζεται διαφορετικά στις Ειδικές διατάξεις. Όταν υπάρχει αυτόματο σύστημα πυρανίχνευσης, η απροστάτευτη απόσταση διαφυγής επιτρέπεται ν' αυξάνεται, όπως καθορίζεται συγκεκριμένα στις Ειδικές Διατάξεις.
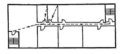
Γενικά πρέπει να επιδιώκεται η προσπέλαση προς δύο τουλάχιστον εναλλακτικές εξόδους κινδύνου (σχήμα 2.3), από χώρους με πληθυσμό περισσότερο των 10 ατόμων ή όροφο με πληθυσμό περισσότερο των 50 ατόμων. Οι έξοδοι κινδύνου από κάθε σημείο του χώρου πρέπει να τοποθετούνται σε θέσεις σαφώς αντιληπτές από τους ενοίκους.
Στην περίπτωση που υπάρχει μία μόνο πορεία διαφυγής, το αναφερόμενο πιο πάνω μέγιστο όριο απροστάτευτης όδευσης είναι μικρότερο και καθορίζεται από τις αντίστοιχες ειδικές διατάξεις.
Οι οδεύσεις διαφυγής από τυχόν σημείο ενός χώρου προς τις δύο εναλλακτικές εξόδους πρέπει να σχηματίζουν γωνία μεγαλύτερη των 45° (σχήμα 2.4), για να θεωρηθεί ότι αποτελούν δύο ξεχωριστές οδεύσεις.
Όταν υπάρχουν δύο εναλλακτικές οδεύσεις διαφυγής, αρκεί μόνο η μία από αυτές να πληρεί το μέγιστο όριο μήκους της πραγματικής απόστασης (σχήμα 2.3).
Οι πόρτες εξόδου πρέπει να ανοίγουν υποχρεωτικά προς την κατεύθυνση της όδευσης διαφυγής, όταν στο χώρο του κτιρίου αντιστοιχεί πληθυσμός μεγαλύτερος από 50 άτομα ή ο χώρος παρουσιάζει υψηλό βαθμό κινδύνου.
Οι οδεύσεις διαφυγής δεν πρέπει γενικά να περνούν κοντά σε τμήματα του κτιρίου, που παρουσιάζουν υψηλό βαθμό κινδύνου, εκτός εξαιρέσεως, μετά από έγκριση της ελέγχουσας αρχής.
Σε ορισμένες περιπτώσεις υπάρχει επιπλέον και περιορισμός για την απόσταση του τυχόντος σημείου της αίθουσας από την ενδιάμεση πόρτα (απόσταση ΑΒ, σχήμα 2.5). Σε κάθε περίπτωση η απόσταση αυτή πρέπει να είναι μικρότερη από τα 2/3 του επιτρεπόμενου μήκους της πραγματικής απόστασης απροστάτευτης όδευσης διαφυγής.

Σχήμα 2.3: Εναλλακτικές έξοδοι κινδύνου.
.
Σχήμα 2.4: Οι οδεύσεις διαφυγής σχηματίζουν γωνία μεγαλύτερη των 45°.

Σχήμα 2.5.
2.2.2. Υπαίθρια τμήματα: η όδευση διαφυγής μπορεί να περνά από εξωτερικούς εξώστες, βεράντες ή δώματα υπό τον όρο ότι το μέγιστο μήκος του υπαίθριου τμήματος είναι το 1/2 της συνολικής επιτρεπόμενης απόστασης, προκειμένου για απροστάτευτη όδευση διαφυγής και δεν δημιουργούνται αδιέξοδα.
2.3. Το δεύτερο στάδιο (ΓΔ) αφορά στην πορεία από μία έξοδο κινδύνου (τέλος του πρώτου σταδίου), μέχρι την έξοδο στο επίπεδο του ορόφου εκκένωσης. Όλη αυτή η πορεία είναι πυροπροστατευμένη, περιβάλλεται δηλαδή από δομικά στοιχεία με προκαθορισμένο δείκτη πυραντίστασης. Το δεύτερο στάδιο της όδευσης διαφυγής αποτελείται, συνήθως, από πυροπροστατευμένα κλιμακοστάσια (τμήμα ΓΔ, σχήμα 2.1.), αλλά μερικές φορές μπορεί να συμπεριλαμβάνει και πυροπροστατευμένους οριζόντιους διαδρόμους (τμήμα ΒΓ) ή πυροπροστατευμένο προθάλαμο.
2.3.1. Πυροπροστατευμένη όδευση διαφυγής.
Ο δείκτης πυραντίστασης των δομικών στοιχείων της πυροπροστατευμένης όδευσης διαφυγής είναι ίσος με τον απαιτούμενο για τα στοιχεία του πυροδιαμερίσματος, ανάλογα με την ειδική χρήση του κτιρίου και τις αντίστοιχες Ειδικές Διατάξεις. Όπου δεν προβλέπονται από τις Ειδικές Διατάξεις τιμές για τον δείκτη πυραντίστασης του περιβλήματος της πυροπροστατευμένης όδευσης, οι τοίχοι και τα δάπεδα αυτής της όδευσης πρέπει να έχουν τους παρακάτω δείκτες πυραντίστασης:
α) όταν η πυροπροστατευμένη όδευση εξυπηρετεί 3 ή λιγότερους ορόφους, τουλάχιστο 30 λεπτών.
β) όταν η πυροπροστατευμένη όδευση εξυπηρετεί 4-8 ορόφους, τουλάχιστον 60 λεπτών.
γ) όταν η πυροπροστατευμένη όδευση εξυπηρετεί 9 ή περισσότερους ορόφους, τουλάχιστον 90 λεπτών.
Τα ανοίγματα που χρησιμοποιούνται ως είσοδος και έξοδος της προστατευμένης όδευσης διαφυγής καλύπτονται με πόρτες αυτοκλειόμενες, με δείκτη πυραντίστασης που μπορεί να υπολείπεται το πολύ 30 λεπτά από το δείκτη πυραντίστασης των υπόλοιπων δομικών στοιχείων. Τα κουφώματα των παραθύρων του περιβλήματος πρέπει να έχουν δείκτη πυραντίστασης τουλάχιστον 30 λεπτών.
Τα εσωτερικά τελειώματα των τοίχων και των ορόφων της πυροπροστατευμένης όδευσης διαφυγής πρέπει να ανήκουν στις κατηγορίες 0 ή 1, από την άποψη της επιφανειακής διάδοσης της φλόγας.
Σωληνώσεις που μεταφέρουν υγρά ή αέρια αναφλέξιμα απαγορεύεται να διαπερνούν πυροπροστατευμένες οδεύσεις διαφυγής.
2.3.2. Εσωτερικά κλιμακοστάσια.
Ο αριθμός και η θέση των απαιτουμένων κλιμακοστασίων προκύπτουν από τις απαιτήσεις που διατυπώνονται στο πρώτο στάδιο (Ι) και καθορίζονται ειδικότερα από τη χρήση του κτιρίου και την πυκνότητα του πληθυσμού.
Όλα τα εσωτερικά κλιμακοστάσια που αποτελούν πυροπροστατευμένη όδευση διαφυγής πρέπει να είναι μόνιμης κατασκευής και να περιβάλλονται από δομικά στοιχεία με δείκτη πυραντίστασης σύμφωνα με όσα ορίζονται στις ειδικές διατάξεις.
Σε κτίρια με 3 ή περισσότερους ορόφους τα σκαλοπάτια και τα πλατύσκαλα υποχρεωτικά πρέπει να κατασκευάζονται από άκαυστα υλικά.
Για κτίρια με περισσότερους από 6 ορόφους και πυκνότητα πληθυσμού πάνω από 50 άτομα ανά όροφο απαιτείται ειδικός προθάλαμος για κάθε όροφο, με δύο πυράντοχες πόρτες στην είσοδο του κλιμακοστασίου (lobby) έτσι, ώστε να προστατεύονται από την είσοδο του καπνού (σχήμα 2.6). Τα δομικά στοιχεία του περιβλήματος αυτού του προθαλάμου πρέπει να έχουν δείκτη πυραντίστασης τουλάχιστον 60 λεπτών και οι πόρτες τουλάχιστον 30 λεπτών.

Σχήμα 2.6: Πυροπροστατευόμενος προθάλαμος με αυτοκλειόμενες πόρτες.
2.3.3. Εξωτερικά κλιμακοστάσια.
Σε περιπτώσεις ανάγκης μπορεί να χρησιμοποιηθεί ως όδευση διαφυγής εξωτερικό κλιμακοστάσιο μόνιμης κατασκευής.
Σε κτίρια με 4 ή περισσότερους ορόφους τα εξωτερικά κλιμακοστάσια πρέπει να διαχωρίζονται από το κτίριο με δομικά στοιχεία που παρουσιάζουν δείκτη πυραντίστασης ίσο με τον απαιτούμενο για το πυροδιαμέρισμα του κτιρίου. Η προστασία αυτή των εξωτερικών τοίχων πρέπει να επεκτείνονται εκατέρωθεν του κλιμακοστασίου κατά 2 m.
Για κτίρια πάνω από 3 ορόφους τα σκαλοπάτια και τα πλατύσκαλα πρέπει να κατασκευάζονται από άκαυστα υλικά.
2.3.4. Κλιμακοστάσια για την πρόσβαση των πυροσβεστών.
Σε κτίρια με ύψος μεγαλύτερο από 25 m και συνολικό πληθυσμό πάνω από 500 άτομα και όπου από τις Ειδικές Διατάξεις απαιτείται, κατασκευάζεται πρόσθετο εσωτερικό κλιμακοστάσιο για την πρόσβαση των πυροσβεστών, το οποίο μπορεί να χρησιμοποιηθεί και ως όδευση διαφυγής των ενοίκων.
Το κλιμακοστάσιο της προηγούμενης παραγράφου επιτρέπεται να γίνεται εξωτερικό μόνιμης κατασκευής, εφόσον εξυπηρετείται καλύτερα η πρόσβαση των πυροσβεστών.
2.3.5. Ράμπες.
Για τις ράμπες εσωτερικές ή εξωτερικές ισχύουν οι ίδιες διατάξεις που αναφέρονται στα κλιμακοστάσια. Όταν η κλίση της ράμπας είναι μεγαλύτερη από 1:15 παρεμβάλλεται υποχρεωτικά πλατύσκαλο, μήκους τουλάχιστον 1.50 m, ανά διαφορά στάθμης 3.50 m.
2.3.6. Κυλιόμενες σκάλες - Ανελκυστήρες
Γενικά απαγορεύεται η χρήση των κυλιόμενων κλιμάκων ή διαδρόμων, καθώς και των ανελκυστήρων ως οδεύσεων διαφυγής.
2.4. Το τρίτο στάδιο (ΔΕ) αποτελεί την οριζόντια όδευση προς την τελική έξοδο και την εκκένωση των ενοίκων σε χώρο απόλυτα ασφαλή, κοινόχρηστο δρόμο ή ύπαιθρο (σχήμα 2.1). Είναι η συνέχεια των προστατευμένων οδεύσεων διαφυγής από τους υπέργειους (ή υπόγειους) ορόφους προς το εξωτερικό του κτιρίου και από εκεί, αν απαιτείται σε περιοχή ελεύθερη και ασφαλή.
Η όδευση του τρίτου σταδίου μέσα στο κτίριο πρέπει να είναι όσο το δυνατόν πιο σύντομη, ευθεία και πυροπροστατευμένη.
Στην περίπτωση που προβλέπεται προθάλαμος (lobby) πρέπει και αυτός να είναι πλήρως πυροπροστατευμένος.
Η τελική έξοδος ή οι τελικές έξοδοι πρέπει να τοποθετούνται κατάλληλα στην κάτοψη του κτιρίου, έτσι ώστε να είναι σαφής η κατεύθυνση διαφυγής προς το ύπαιθρο.
Κλιμακοστάσια που συνεχίζονται κάτω από τον όροφο εκκένωσης πρέπει να διακόπτονται με κατάλληλα διαχωριστικά στοιχεία (πόρτες), για να μη δημιουργείται σύγχυση, όσον αφορά στην κατεύθυνση της τελικής εξόδου.
Γέφυρες, υπαίθριοι εξώστες και οποιαδήποτε άλλη έξοδος που οδηγεί από το κτίριο σε άλλο κτίριο ή σε χώρο ασφαλέστερο (ακάλυπτο, εσωτερική αυλή, αίθριο κ.λ.π.) μπορούν να αντικαταστήσουν άλλες απαιτούμενες τελικές εξόδους, αλλά όχι σε ποσοστό μεγαλύτερο του 50%.
Το τμήμα της όδευσης του τρίτου σταδίου (ΙΙΙ), που βρίσκεται έξω από το κτίριο, πρέπει να οδηγεί με ασφάλεια μακρυά από το κτίριο και να προστατεύεται από την ακτινοβολία, τον καπνό και τις φλόγες που προέρχονται από τα ανοίγματα (σχήμα 2.7).

Σχήμα 2.7.
2.5. Κατασκευαστικά στοιχεία των οδεύσεων διαφυγής.
2.5.1. Πόρτες - Γενικά.
Κάθε πόρτα που προβλέπεται να χρησιμοποιηθεί ως έξοδος κινδύνου, πρέπει να βρίσκεται σε θέση κατάλληλη έτσι, ώστε η πορεία διαφυγής να είναι προφανής και πραγματοποιήσιμη.
Σε κάθε άνοιγμα πόρτας, απ' όπου περνά όδευση διαφυγής, πρέπει να υπάρχει τουλάχιστο ένα θυρόφυλλο με πλάτος ίσο ή μεγαλύτερο από 0.70 m.
Κανένα θυρόφυλλο, από το οποίο περνά όδευση διαφυγής, δεν επιτρέπεται να έχει πλάτος μεγαλύτερο από 1.20 m.
Το δάπεδο και από τις δύο πλευρές κάθε πόρτας πρέπει να είναι επίπεδο και να βρίσκεται στην ίδια στάθμη.
Κατ' εξαίρεση, όταν η πόρτα οδηγεί προς το ύπαιθρο ή προς εξωτερικό εξώστη ή προς την τελική έξοδο, επιτρέπεται η στάθμη του δαπέδου στην εξωτερική πλευρά της πόρτας να βρίσκεται μέχρι και 0.20 m χαμηλότερα σε σχέση με την εσωτερική στάθμη.
2.5.2. Κατεύθυνση περιστροφής.
Κάθε πόρτα που χρησιμοποιείται ως έξοδος κινδύνου πρέπει να ανοίγει προς την κατεύθυνση της διαφυγής παρέχοντας το πλήρες πλάτος του ανοίγματός της.
Μπορούν να εξαιρεθούν πόρτες που εξυπηρετούν χώρους με χαμηλό βαθμό κινδύνου και συνολικό πληθυσμό που δεν ξεπερνά τα 50 άτομα. Αυτές οι πόρτες επιτρέπεται να ανοίγουν περιστρεφόμενες προς την αντίθετη κατεύθυνση της όδευσης διαφυγής.
Κάθε πόρτα που έχει άμεση πρόσβαση προς κλιμακοστάσιο, πρέπει κατά την περιστροφή της να μην φράσσει σκαλοπάτια ή πλατύσκαλα και να μην μειώνει το πλάτος της σκάλας ή του πλατύσκαλου, διασφαλίζοντας μία τουλάχιστο μονάδα πλάτους οδεύσεως διαφυγής (σχήμα 2.8).

Σχήμα 2.8.
Πόρτες μηχανοκίνητες, όπως π.χ. πόρτες που ανοίγουν με το πλησίασμα ενός ατόμου και παρεμβάλλονται σε οδεύσεις διαφυγής, πρέπει να είναι δυνατό ν' ανοίγονται και με το χέρι σε περίπτωση διακοπής της παροχής ενέργειας.
2.5.3. Εξοπλισμός.
Κάθε πόρτα πρέπει να έχει κατάλληλο εξοπλισμό, έτσι ώστε να ανοίγει αμέσως προς την πλευρά της όδευσης διαφυγής. Σύρτες ή άλλα μέσα ασφαλίσεως της πόρτας πρέπει να έχουν χειρολαβές ευκολόχρηστες ακόμη και στο σκοτάδι.
Οι κλειδαριές, αν υπάρχουν, πρέπει να είναι τέτοιου τύπου ώστε να μην απαιτείται η χρησιμοποίηση κλειδιού για ν' ανοίξουν προς την κατεύθυνση της διαφυγής.
Κάθε πόρτα που προβλέπεται να παραμένει κλειστή σε περίπτωση πυρκαγιάς (π.χ. πόρτα σε περίβλημα κλιμακοστασίου), πρέπει να είναι αυτοκλειόμενη και δεν επιτρέπεται να στερεώνεται σε θέση ανοιχτή.
2.5.4. Πόρτες περιστρεφόμενες γύρω από κεντρικό άξονα-περιστροφικοί φραγμοί.
Απαγορεύεται η χρησιμοποίηση πόρτας περιστρεφόμενης γύρω από κεντρικό άξονα σε οδεύσεις διαφυγής.
Επίσης απαγορεύονται περιστροφικοί φραγμοί ή άλλες παρόμοιες διατάξεις, που έχουν προορισμό να περιορίσουν την πορεία προς μια διεύθυνση ή τον έλεγχο των εισιτηρίων, εφόσον παρεμποδίζεται η κίνηση στην όδευση διαφυγής.
Εξαίρεση γίνεται σε ειδικά κτίρια υπό την προϋπόθεση ότι αυτές οι πόρτες δεν καλύπτουν ποσοστό μεγαλύτερο του 50%, από το σύνολο των απαιτουμένων μονάδων πλάτους των οδεύσεων διαφυγής.
Για κάθε πόρτα περιστρεφόμενη γύρω από κεντρικό άξονα ή περιστροφικό φραγμό πρέπει να υπολογίζεται μόνο μισή μονάδα πλάτους, κατά τον υπολογισμό των μονάδων πλάτους της όδευσης διαφυγής.
2.5.5. Παράθυρα
Γενικά τα παράθυρα δεν θεωρούνται τμήματα οδεύσεων διαφυγής. Ωστόσο, στην περίπτωση ισογείου χώρου, μπορούν να χρησιμοποιηθούν ως εναλλακτικές έξοδοι, εφόσον έχουν διαστάσεις τουλάχιστον 0,60 m πλάτος, και 0,85 m ύψος (καθαρό άνοιγμα), και ύψος στάθμης κατωφλίου από το δάπεδο όχι μεγαλύτερο από 1,00 m. Τα παράθυρα των πυροπροστατευμένων οδεύσεων διαφυγής δεν πρέπει να είναι ανοιγμένα, εκτός εξαιρέσεων μετά από έγκριση της ελέγχουσας αρχής, το πλαίσιό τους πρέπει να είναι χαλύβδινο και οι υαλοπίνακες ενισχυμένοι με συρμάτινο πλέγμα και να παρουσιάζουν πυραντίσταση τουλάχιστον 30 λεπτών.
2.5.6. Στηθαία και κουπαστές
Οι σκάλες, τα πλατύσκαλα, οι εξώστες, οι ράμπες, που αποτελούν τμήματα οδεύσεων διαφυγής πρέπει να είναι κατάλληλα προστατευμένα με στηθαία στις ανοιχτές πλευρές. Τα στηθαία και οι κουπαστές πρέπει να είναι συνεχή σε όλο το μήκος του κλάδου της σκάλας ή της ράμπας.
Οι σκάλες και οι ράμπες που αποτελούν τμήματα της τελικής εξόδου και δεν έχουν μεγάλη υψομετρική διαφορά (0,80 m) επιτρέπεται να μην έχουν στηθαία και κουπαστές.
To ύψος των στηθαίων (εφόσον δεν υπάρχει κιγκλίδωμα) πρέπει να είναι τουλάχιστον 1,00 m, μετρούμενο από το πάτημα των βαθμίδων της σκάλας.
Το ύψος τοποθέτησης των κουπαστών που απαιτούνται πρέπει να είναι τουλάχιστον 1,00 m, μετρούμενο από το πάτημα των βαθμίδων της σκάλας.
Σε κάθε σκάλα, όπου απαιτείται πλάτος μεγαλύτερο από 1,80 m, πρέπει να τοποθετούνται ενδιάμεσες κουπαστές, έτσι ώστε το μέγιστο άνοιγμα κάθε τμήματος της σκάλας να είναι 1,80 m, εφόσον χρησιμοποιείται ως όδευση διαφυγής.
2.6. Τεχνητός φωτισμός των οδεύσεων διαφυγής.
2.6.1. Γενικά.
Ανάλογα με τις Ειδικές διατάξεις για κάθε χρήση κτιρίου, όταν απαιτείται φωτισμός των οδεύσεων διαφυγής, πρέπει να πληρούνται οι ακόλουθες διατάξεις:
Ο φωτισμός των οδεύσεων διαφυγής (τεχνητός ή φυσικός) πρέπει να είναι συνεχής στο χρονικό διάστημα που το κτίριο βρίσκεται σε λειτουργία, παρέχοντας την ελάχιστη ένταση φωτισμού των 15 lux, ιδιαίτερα στα δάπεδα των οδεύσεων διαφυγής, συμπεριλαμβανομένων των γωνιών, των διασταυρώσεων διαδρόμων, των κλιμακοστασίων και κάθε πόρτας εξόδου διαφυγής.
2.6.2. Πηγές φωτισμού.
Ο τεχνητός φωτισμός πρέπει να τροφοδοτείται από σίγουρες πηγές ενέργειας, όπως ηλεκτρικό ρεύμα από την Δημόσια Επιχείριση Ηλεκτρισμού.
Απαγορεύεται η χρησιμοποίηση φωτιστικών σωμάτων, που λειτουργούν με συσσωρευτές και η χρήση φορητών στοιχείων για τον κανονικό φωτισμό των οδεύσεων διαφυγής, όμως επιτρέπεται να χρησιμοποιηθούν ως βοηθητική πηγή ενέργειας, για το φωτισμό ασφαλείας.
Απαγορεύεται να χρησιμοποιούνται φωσφορίζοντα ή ανακλαστικά του φωτός στοιχεία ως υποκατάστατα των απαιτουμένων ηλεκτρικών φωτιστικών σωμάτων.
2.6.3. Φωτισμός ασφαλείας.
Για κάθε κτίριο, όπου σύμφωνα με τις Ειδικές διατάξεις του, απαιτείται φωτισμός ασφαλείας στις οδεύσεις διαφυγής, πρέπει να πληρούνται οι ακόλουθες παράγραφοι:
α. Η διακοπή του φωτισμού, στη διάρκεια αλλαγής από μια πηγή ενέργειας σε άλλη, πρέπει να είναι ελάχιστη. Η επιτρεπόμενη διακοπή δεν πρέπει να υπερβαίνει τα 10 sec.
β. Ο φωτισμός ασφαλείας πρέπει να τροφοδοτείται από σίγουρη εφεδρική πηγή ενέργειας, έτσι ώστε να εξασφαλίζεται σε όλα τα σημεία του δαπέδου των οδεύσεων της διαφυγής η ελάχιστη τιμή των 10 lux, μετρούμενη στη στάθμη του δαπέδου.
γ. Το σύστημα του φωτισμού ασφαλείας πρέπει να διατηρεί τον προβλεπόμενο φωτισμό για 1-1/2 τουλάχιστον ώρα, σε περίπτωση διακοπής του κανονικού φωτισμού.
2.7. Σήμανση οδεύσεων διαφυγής.
2.7.1. Επιγραφές και σήματα εξόδων διαφυγής.
Η σήμανση των οδεύσεων διαφυγής για όλα τα στάδια, εφόσον οι ειδικές διατάξεις των κτιρίων το απαιτούν, πρέπει να γίνεται με σήματα και ευανάγνωστες επιγραφές. Αυτή η σήμανση επιβάλλεται ιδιαίτερα όταν η έξοδος ή η όδευση διαφυγής δεν είναι άμεσα ορατή ή αντιληπτή. Κάθε σήμανση που απαιτείται σύμφωνα με την παραπάνω παράγραφο, πρέπει να είναι σύμφωνη με τις διατάξεις του προεδρικού διατάγματος 422/1979 Περί συστήματος σηματοδοτήσεως ασφαλείας εις τους χώρους εργασίας με τις συμπληρώσεις των παρακάτω παραγράφων:
Κάθε επιγραφή ή σήμα, που δείχνει μια έξοδο ή πρόσβαση διαφυγής, πρέπει να είναι κατάλληλα τοποθετημένη έτσι ώστε να είναι άμεσα ορατή. Απαγορεύεται η τοποθέτηση διακόσμησης ή άλλου εξοπλισμού, που εμποδίζει την ορατότητα.
Σε κάθε θέση, όπου η κατεύθυνση της όδευσης διαφυγής προς την πλησιέστερη έξοδο δεν είναι ορατή, πρέπει να τοποθετείται το σήμα διάσωσης γ, όπως προβλέπεται από το προεδρικό διάταγμα 422/1979. Το μέγεθος και το χρώμα του σήματος προσδιορίζεται από το άρθρο 3, παράγραφος 1)γ του ίδιου διατάγματος.
Επάνω από κάθε πόρτα εξόδου διαφυγής πρέπει να τοποθετείται το σήμα διάσωσης ε του άρθρου 4 του προεδρικού διατάγματος 422/1979, με ύψος προσαυξημένο, έτσι ώστε να υπάρχει χώρος για τη λέξη ΕΞΟΔΟΣ, κάτω από το σύμβολο.
Στα σημεία εισόδου κυλιόμενης σκάλας ή κυλιόμενου διάδρομου, που δεν περιλαμβάνονται σε όδευση διαφυγής, πρέπει να τοποθετούνται σήματα διάσωσης που να προσδιορίζουν την κατεύθυνση προς την πλησιέστερη έξοδο.
Κάθε πόρτα, που σύμφωνα με τον κανονισμό πρέπει να παραμένει κλειστή σε κανονικές συνθήκες λειτουργίας του κτιρίου, πρέπει να φέρει την επιγραφή Η ΠΟΡΤΑ ΝΑ ΜΕΝΕΙ ΚΛΕΙΣΤΗ.